SAP Cash Management

Nakit Görünürlüğünü %100’e Çıkarın, Likiditeyi Anlık Yönetin

Finansal belirsizliklerin arttığı dönemlerde likidite yönetimi, kurumsal dayanıklılığın ve stratejik çevikliğin temel taşıdır; ancak nakit varlıkların lokasyonunu, miktarını ve rotasını gerçek zamanlı izleyememek, bu gücü yönetilemez bir risk haline getirebilir. SAP Cash Management, dağınık banka hesaplarını, anlık nakit pozisyonlarını ve geleceğe yönelik likidite tahminlerini tek bir dijital platformda birleştiren yeni nesil bir finansal ekosistemdir. SAP’nin küresel ölçekteki İş Değeri (Business Value) raporlarına ve IDC verilerine göre; bu çözümü operasyonlarına entegre eden işletmeler, küresel nakit varlıklarında %100 gerçek zamanlı görünürlük sağlamakta, atıl duran nakit rezervlerini %15-20 oranında optimize ederek yatırıma dönüştürmekte ve yapay zeka destekli SAP Cash Application modülü sayesinde banka mutabakat süreçlerini %94 oranında otomatize etmektedir. Vektora olarak, manuel süreçlere ve Excel tablolarına hapsolmuş nakit akışınızı dijitalleştirerek özgürleştiriyor; CFO’larınız için anlık veriye dayalı, proaktif bir stratejik finansal radar sunuyoruz.

SAP Cash Management Nedir?

SAP Cash Management, Cloud ERP Finance mimarisinin bir parçası olarak çalışan, Banka Hesap Yönetimi (BAM), Günlük Nakit Operasyonları ve Likidite Tahminini kapsayan bütünleşik bir çözümdür.

Teknik olarak, “One Exposure from Operations” veri modelini kullanır. Bu sayede, sadece bankadaki parayı değil; henüz tahsil edilmemiş satış faturalarını veya onaylanmış satınalma siparişlerini de hesaplamaya katarak, “Bugün ne kadar param var?” ve “3 ay sonra ne kadar param olacak?” sorularına gerçek zamanlı yanıt verir.

Nakit Yönetimi (CM) Hangi Şirketler İçin Uygundur?

Bu çözüm, nakit akışını manuel süreçlerden kurtarmak isteyen her ölçekten finans organizasyonu için kritiktir:

Çoklu Banka ve Hesap Yönetenler

Onlarca farklı bankadaki yüzlerce hesabı, excel yerine merkezi bir sistemden, imza yetkilileriyle birlikte yönetmek isteyenler.

Tahsilat Eşleştirme Sorunu Yaşayanlar

Bankaya gelen ödemeleri, açık faturalarla eşleştirmek için (Clearing) her gün saatler harcayan operasyon ekipleri.

Likidite Planlaması Yapan CFO'lar

Gelecekteki nakit ihtiyacını öngörerek, kredi kullanma veya mevduat yapma kararlarını veriye dayalı almak isteyen liderler.

Merkezi Hazine Yönetimi Hedefleyenler

Grup şirketlerinin nakdini tek havuzda (Cash Pooling) toplamak isteyen holdingler.

Nakit Yönetimi (CM) Kanıtlanmış Faydalar ve Somut Rakamlar

SAP Cash Management, finansal operasyonları hızlandırır ve paranın maliyetini düşürür. SAP Cash Application verilerine ve genel benchmarklara göre sağlanan avantajlar şunlardır:

%100 Nakit Görünürlüğü

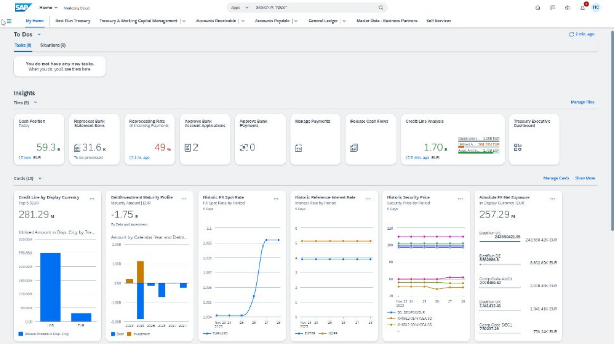
Tüm banka bakiyeleri ve para birimleri tek bir Fiori ekranında (Cash Position App) anlık olarak izlenir.

Mutabakatta %94 Otomasyon

Yüklediğiniz dosyada belirtildiği üzere; SAP Cash Application, makine öğrenimi algoritmalarını kullanarak, banka ekstrelerindeki ödemeleri açık faturalarla %94’e varan oranlarda otomatik eşleştirir.

Atıl Nakitte Azalma

Nakit fazlası ve açığı önceden görülerek, paranın boşta beklemesi (Idle Cash) engellenir, finansal getiri artırılır.

Denetim ve Güvenli

Banka hesap açılış/kapanış süreçleri ve imza sirküleri, sistem üzerinde onay mekanizmalarıyla yönetilerek suistimal riski sıfıra indirilir.

Nakit Yönetimi (CM) Çözüm Bileşenleri ve Teknik Yetenekler

SAP Cash Management, CFO ofisinin ihtiyaç duyduğu üç ana disiplini tek platformda sunar:

BANKA VERİ GİRİŞLERİNDE %40 HATA AZALMASI SAĞLAYIN

Bank Account Management (BAM - Banka Hesap Yönetimi)

Excel’de tutulan banka listelerine son verir.

 

  • İşlev: Hesapların açılışından kapanışına kadar tüm yaşam döngüsünü yönetir.

  • Teknik Detay: Hangi hesapta kimin imza yetkisi var? Limitler nedir? IBAN bilgileri güncel mi? Tüm bu veriler onaylı iş akışlarıyla (Workflow) yönetilir. Fiori üzerinden banka hiyerarşisi görselleştirilir.

KÜRESEL NAKİT POZİSYONUNDA %100 ANLIK GÖRÜNÜRLÜK ELDE EDİN

Cash Operations (Günlük Nakit Operasyonları)

Hazinenin günlük kokpitidir.

 

  • İşlev: Kısa vadeli nakit pozisyonunu belirler.

  • Teknik Detay: Banka ekstrelerinin ve finansal işlemlerin (Satış, Satınalma, Hazine) gerçek zamanlı konsolidasyonunu sağlar. Nakit giriş-çıkışlarını likidite kalemleri bazında sınıflandırarak likidite fazlası veya açığını anlık olarak raporlar.

  • Cash Position App: Bankalardan gelen gün sonu (MT940) ve gün içi (MT942) ekstrelerini anlık işleyerek mevcut bakiyeyi gösterir.

  • Bank Transfer: Hesaplar arası virman (Cash Concentration) ve ödeme talimatlarını yönetir.

NAKİT AKIŞI DÖNGÜSÜNDE %10-20 İYİLEŞME ELDE EDİN

SAP Cash Application (Yapay Zeka Destekli Eşleştirme)

Dosyanızdaki odak noktası olan, sistemin "Akıllı" katmanıdır.

 

  • İşlev: Bankaya gelen parayı (Incoming Payment) faturayla kapatır.

  • Teknik Detay: Klasik sistemler sadece "Fatura No" tutuyorsa eşleştirir. SAP Cash Application ise makine öğrenimi ile ödemeyi yapanın adını, tutarı, tarihi ve geçmiş davranışları analiz eder. Eksik bilgi olsa bile (Örn: Fatura no yazılmamış) ödemeyi doğru müşteriyle eşleştirir ve muhasebe kaydını atar.

FİNANSAL ÖNGÖRÜ YETKİNLİĞİNDE %41 DAHA HIZLI ADAPTASYON SAĞLAYIN

Liquidity Management (Likidite Yönetimi)

Orta ve uzun vadeli plandır.

 

  • İşlev: Gelecekteki nakit akışını tahminler.

  • Teknik Detay: ERP içindeki verileri (Siparişler, Faturalar) alır ve bunları beklenen ödeme tarihlerine göre bir zaman çizelgesine oturtur. CFO'ya "3 ay sonra nakit açığım olacak mı?" sorusunun yanıtını verir.

SAP Kaynak Kütüphanesi

Nakit yönetiminde yapay zeka devrimini ve otomatikleştirilmiş finans süreçlerini aşağıdaki resmi çözüm özetinden inceleyebilirsiniz:

SAP Cash Application: Yapay Zeka ile Akıllı Tahsilat Eşleştirme

Geleneksel kural tabanlı eşleştirmenin yetersiz kaldığı durumlarda, Makine Öğrenimi (Machine Learning) teknolojisinin banka ekstrelerini ve ödemeleri nasıl otomatik temizlediğini anlatan detaylı çözüm rehberi.

Vektora ile Finansal Netlik

Vektora olarak, SAP Cash Management projelerinde “Sıfır Manuel İşlem” vizyonuyla hareket ediyoruz. Banka entegrasyonlarınızı (Multi-Bank Connectivity) kuruyor, yapay zeka modellerini eğitiyor ve nakit akışınızı tam otomatik hale getiriyoruz.

Nakdinizi Tahmin Etmeyin, Yönetin

Yapay zeka destekli nakit yönetimi demosu için bizimle iletişime geçin.

Paranızın kontrolünü elinize alın. Vektora'nın finansal uzmanlığı ve SAP Cash Management'ın analitik gücüyle, likiditenizi optimize edin.

Referanslarımız

İş Ortaklarımızla Birlikte Hangi Başarıları Elde Ettik?

Play
Kale Grubu SAP S/4HANA Projesi Başarı Hikayesi
Kale Grubu SAP S/4HANA Projesi Başarı Hikayesi
14 Ay
Ay
850
Kullanıcı Sayısı
7800 Adam/gün
Eğitim Süresi
Play
TAT GIDA SAP S/4HANA Projesi Başarı Hikayesi
Tat Gıda & Düzey Pazarlama SAP S/4HANA Projesi
16 Ay
Proje Süresi
800
Kullanıcı Sayısı
11.000 Adam/saat
Eğitim Süresi
Play
Zorlu Holding BPC Projesi Başarı Hikayesi
Zorlu Holding BPC Projesi
60+
Şirket Bütçe Yönetimi
BPC
Kullanılan Modüller
Play
Boyner Holding SAP RE Projesi Başarı Hikayesi
Boyner Holding SAP RE Projesi
500+
Kira Kontratı
7 Şirket
Proje Kapsamı
SAP RE-FX
Kullanılan Modül

SAP ve Ötesi

Vektora Blog

Bize Sıkça Sorulanlar

Bulut danışmanlık hizmetleriniz hangi alanları kapsıyor?

Finans, üretim, satış, satın alma, insan kaynakları, tedarik zinciri ve analiz gibi temel SAP modüllerini bulut ortamına uyarlıyoruz. Kurulum, entegrasyon ve yönetim desteğiyle iş süreçlerinizi bulutta güvenle sürdürülebilir hale getiriyoruz.

Finans, üretim, satış, satın alma, insan kaynakları, tedarik zinciri ve analiz gibi temel SAP modüllerini bulut ortamına uyarlıyoruz. Kurulum, entegrasyon ve yönetim desteğiyle iş süreçlerinizi bulutta güvenle sürdürülebilir hale getiriyoruz.

Finans, üretim, satış, satın alma, insan kaynakları, tedarik zinciri ve analiz gibi temel SAP modüllerini bulut ortamına uyarlıyoruz. Kurulum, entegrasyon ve yönetim desteğiyle iş süreçlerinizi bulutta güvenle sürdürülebilir hale getiriyoruz.

Finans, üretim, satış, satın alma, insan kaynakları, tedarik zinciri ve analiz gibi temel SAP modüllerini bulut ortamına uyarlıyoruz. Kurulum, entegrasyon ve yönetim desteğiyle iş süreçlerinizi bulutta güvenle sürdürülebilir hale getiriyoruz.

Finans, üretim, satış, satın alma, insan kaynakları, tedarik zinciri ve analiz gibi temel SAP modüllerini bulut ortamına uyarlıyoruz. Kurulum, entegrasyon ve yönetim desteğiyle iş süreçlerinizi bulutta güvenle sürdürülebilir hale getiriyoruz.

Finans, üretim, satış, satın alma, insan kaynakları, tedarik zinciri ve analiz gibi temel SAP modüllerini bulut ortamına uyarlıyoruz. Kurulum, entegrasyon ve yönetim desteğiyle iş süreçlerinizi bulutta güvenle sürdürülebilir hale getiriyoruz.

Demo Talep Edin

Bilgilerinizi bizimle paylaşın, size ulaşalım.













    SAP Dönüşümünüze Değer Katmak İçin Yanınızdayız

    İhtiyacınıza uygun çözüm için ekibimizle iletişime geçin.

    İş süreçlerinizi modernize etmek, dijital dönüşüm hedeflerinizi hayata geçirmek ve SAP çözümlerinden en yüksek verimi almak için Vektora’nın deneyimli danışman kadrosuyla ihtiyaçlarınıza özel çözümler sunuyoruz.